关于作者
Muhammad Ali Hussain,简称 Ali,是一位高级解决方案工程师,已在 Zenlayer 工作超过两年。Ali 的核心技术专长是系统工程,尤其是使用 VMware、Fortinet、Microsoft 和 Dell 产品的虚拟化和云计算。他在美国海军陆战队服役九年,离职前担任网络系统主管,负责企业架构,同时遵循严格的 DoD 和 NIST 安全标准和治理,以确保关键任务应用程序的正常运行和可用性。离开海军陆战队后,Ali 成为一家 MSP 的高级系统工程师,与政府机构合作,领导其虚拟桌面和整体基础设施的开发和实施。
引言
在今天的课程中,我们将演示在 Zenlayer 裸机云(BMC)上部署独立 vSphere 环境的步骤。我们将通过限制外部访问和将 FortiGate 配置为防火墙来锁定此环境。然后,我们将在 FortiGate 上配置VPN,以便通过身份验证来管理我们的独立集群。
本实验所用的配置如下文所示。我还提供了一些简单的逻辑图来阐述这种拓扑结构。

这样的构建将惠及哪些人群呢?几乎所有人都能从中受益,从小型组织寻求数据中心稳定性(如电源和冷却)到客户希望将应用程序托管在靠近边缘的云端以广泛访问。它也非常适合那些资源密集型应用,这些应用可能需要自定义的争用比率。另一个可能的用例是金融领域,例如在不需要资本支出的情况下在当前平台上开发应用程序。
利用裸机的一个独特好处是,这个环境完全专属于您。
您可以通过集成存储节点并利用 vSphere 的全套服务来进一步扩展此构建,从而极大地提高您的正常运行时间和可用性。Zenlayer 的裸机云赋予用户——即您——定义自己基础设施弹性的能力,该能力建立在 Zenlayer 的基础架构之上,托管在全球领先的设施中。
现在,让我们来概述一下本实验所包含的内容、我们将使用的一些链接、操作系统(OS)以及硬件配置。
Zenlayer 控制台
连接 : https://console.zenlayer.com
硬件
底盘:Dell PowerEdge R650
CPU:Intel Xeon Silver 4314(16核,32线程/2.40GHz)
内存:128GB RAM
硬盘:4 x 480GB SSD
网卡:2 x 10Gb SFP+
操作系统:VMware vSphere Hypervisor(ESXi)8.0
防火墙:Fortinet FortiGate VM01V
主机配置
在本章中,我们将讨论 zenConsole。我们将了解其基本功能以及配置和部署 BMC 所需的步骤。在这里,我们将详细介绍用户在配置主机时可以选择的各种自定义选项和配置。
首先,我们将导航到zenConsole:https://console.zenlayer.com。登录后,您将看到控制台主页。在这里,您可以查看所有可配置的服务,以及您已经配置的服务及其当前状态。
点击【+ 创建】。在选择项展开后,点击【创建裸机实例】。

点击之后,您将被带到“创建裸机实例”页面。在这里,您需要选择部署 BMC 的位置。在我们的案例中,我们将选择【美洲】,然后在右侧面板中进一步指定【洛杉矶】。如果您所选的设备配置不可用,可以选择其他区域以查看其可用性。在这里,我们已经选择了【LAX-H】。

接下来,我们将选择主机配置。在我们的示例中,我们选择了之前显示的[MGF]配置。在下方,您将看到几个可供安装的预配置发行版。然而,在我们的案例中,vSphere ESXi 8.0 并不可用,因此我们将通过取消选择[选择您的操作系统]来演示手动安装。在 RAID 配置部分,我们将导航到右侧面板并选择蓝色的[自定义 RAID 配置]。这允许我们创建两个不同的磁盘组:(1) 用于操作系统的 RAID 1 和(2) 用于容量的 RAID 1,在我们的案例中用于 VMFS 数据存储。为了本次演示的目的,我们将保留[创建分区]未选中状态,并使用默认值。

完成分区配置后,您可以进入“登录方式”部分。如果您选择“系统生成根密码”,密码将发送到注册账户的电子邮箱。如果您选择“设置自己的密码”,则需要在下面的字段中指定密码。接下来,我们将数量调整为(3),并展开“标记您的实例”部分,以包括(3)行规格。在为您的机器标记后,请点击“转到网络接口”以进行下一步。

由于此页面的测试配置文件限制,我目前的选择有限。对于一般用户,您可以选择固定费率、数据传输和 95/5(可突发计费)。在我们的案例中,我们将保持为[固定费率],然后将配置带宽上限增加至[100Mbps]。接下来,请点击[转到附加项]以进入下一步。

在附加项页面,您可以指定 BMC 的任何额外需求。这些可以包括附加的弹性 IP、IP Anycast(特定地区可用)、Zenlayer 的 DDoS 防护(ZDP)等更多服务!在我们的示例中,我们将保持默认设置,并点击[继续结账]。

最后,我们将审核订单。在审核完订单后,点击[我同意 Zenlayer 客户协议……],然后点击[确认订单]以开始主机配置。

确认订单后,您将被重定向到 BMC 库存页面。在这里,您可以看到主机的状态为蓝色,表示它仍在进行初始过程。在右侧,在“创建时间”和“计费时间”下方,您可以看到您的设备仍在安装中。
网络配置
既然我们已经配置了主机,接下来将修改一些附加设置。这些设置将使我们的环境能够相互通信。我们将配置稍后用于配置独立主机、用于管理的 vCenter 以及用于防火墙的 FortiGate 所需的公共和私有 VLAN。
在主机进行初始配置的过程中,我们将为这些设备配置 WAN 接口。请注意,我们仅在初始配置期间将这些主机添加到此网络中。配置防火墙后,我们将把这些主机从公共网络迁移到它们的私有网络上。
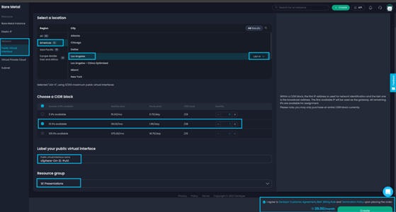
让我们从左侧面板开始,选择[公共虚拟接口]。然后,选择您已配置 BMC 的同一城市和区域。在我们的案例中,我们将选择[洛杉矶]和 [LAX-H] 区域。接下来,我们将选择首选的 CIDR 块。在本次实验中,我们将选择[13个IP或/28]。在以下对话框中为您的 PuVI 贴上标签。在我们的示例中,我们将此 PuVI 标记为 vSphere-On-ZL-PuVI。最后,如果适用,请选择您的资源组,然后点击[Zenlayer 协议]并通过点击[创建]来完成订单。

接下来,您将被重定向到公共虚拟接口库存页面。由于我收到了 zenConsole BMC 创建的电子邮件,所以我知道我的 BMC 已经完成了配置过程。接下来,我们将为新创建的 PuVI 分配主机。从库存页面中选择您新创建的 PuVI。在我们的示例中,我们将选择[vSphere-On-ZL-PuVI]。

选择您的 PuVI 后,右侧面板上将弹出一个窗口。在这里,您将看到 PuVI 中的每个 IP 地址。选择标有[分配给实例]的下拉菜单,并将 IP 分配给最近配置的主机。选择后,您将在右侧看到一个旋转的轮子,显示正在分配。在退出此窗口之前,请点击[概述]并查看此选项卡的内容,记下您的网络和 VLAN ID。


接下来,我们将转到配置 LAN 接口。选择虚拟私有云。如果您没有已配置的 VPC,请点击[创建虚拟私有云]。

选择后,您将看到“创建虚拟私有云”页面。在这里,我们将选择 BMC 部署的区域、城市和区域。在我们的案例中,我们将选择[北美、中美洲和南美洲],然后在右侧选择[洛杉矶]和[LAX-H]区域。

接下来,我们将向下滚动以配置 IP 范围。点击下拉菜单,根据可用选项调整[IP范围]。接下来,我们将为这个 VPC 贴上标签。在我们的案例中,我们将它标记为 [vSphere-On-ZL-VPC]。接下来,我们将选择此 VPC 的托管位置,在我们的示例中,该位置将是[LAX-H]。在下面的部分中,配置子网的私有IP范围,我们将使用下拉菜单来调整子网。在本次实验中,我们将通过点击下拉菜单并选择[/25]来演示这一点,并将我们的IP范围进一步细分到/25。最后,为您的子网贴上标签,在本例中我们将其标记为[vSphere-On-ZL-SN0]。如果适用,请选择您的资源组,然后点击[创建]。

返回 VPC 库存页面,您现在可以看到您的 VPC 正在配置中。让我们点击[+添加实例]开始将其分配给我们的 BMC。

点击[+添加实例]后,将弹出一个新窗口。在这里,选择您最近创建的子网[vSphere-On-ZL-SN0]。接下来,使用下拉菜单选择您的 BMC,并勾选[自定义私有IPv4地址]旁边的复选框。最后,按顺序指定分配给此主机的私有 IP。点击[创建],然后重复剩余主机的步骤

操作系统安装
既然我们已经建立了网络,接下来就开始安装我们的操作系统(OS)。由于我们的发行版没有从可选项中提供,我们将通过虚拟媒体和 iDRAC 控制台来完成这个操作。
在BMC库存中找到您的主机,并选择您要安装操作系统的主机。在我们的示例中,我们将选择[vSphere-On-ZL1]。

现在,右侧面板上将弹出另一个窗口。在这里,您可以看到各种选项,如概述、网络、操作系统、IPMI 和删除。在本课程中,我们不会涉及这些内容,但这些选项允许您监控主机使用情况、编辑配置、访问 IPMI 接口、设置电源管理以及删除 BMC。

选择[IPMI],以继续操作系统安装。选择后,请注意蓝色登录到 IPMI 控制台下的用户名(这可以是区分大小写的)。现在,让我们点击[登录到IPMI控制台]来访问此主机的 iDRAC 控制台。

zenConsole 的部署工具将通过自动化初始部署步骤来简化这个过程。这可以在 iDRAC 9 中通过选择[Storage],然后选择[Virtual Disk]来查看。您可以看到,我们的(2)个 RAID 1组现在已经准备就绪。

请点击[Dashboard]返回到主页。在页面右下角选择[Virtual Console]。您将获得一个带有虚拟控制台的弹出窗口,因此请确保您的弹出窗口阻止程序没有阻止它。

不同制造商之间的步骤可能有所不同。Zenlayer 提供的主机来自Dell、SuperMicro、Inspur 和 HP。在本课程中,我们将遵循 iDRAC 方法。在窗口的右上角,选择[Virtual Media]。将出现另一个窗口,在其中我们将选择[Connect Virtual Disk]。接下来,在 Map CD/DVD 下选择[Choose File]。

在从文件浏览器中选择媒体后,请在 Map CD/DVD 的右侧选择[Map Device]。现在您的 ISO 映像将连接到主机。通过点击[Close]来关闭窗口。接下来,通过发出[CTRL+ALT+DEL]命令来重新启动主机。重启后,设备将使用 ESXi 安装程序启动。

初始启动和加载过程完成后,您将看到“Welcome to VMware ESXi 8.0.0 Installation”(欢迎使用VMware ESXi 8.0.0安装程序)的消息。在这里,选择[Enter]以继续安装。通过选择[F11 Accept and Continue](F11接受并继续)来接受最终用户许可协议(EULA)。现在,安装程序将运行扫描以验证硬件组件。

使用上下箭头键选择您的[Disk Group]后,按[Enter]键继续到下一步。

在下一个提示中,选择您的默认键盘布局。在我们的例子中,我们将选择[US Default](美国默认)。按[Enter]键以进行下一步。

输入您的 root 密码,然后按[Tab]键确认密码。按[Enter]键继续到下一步。
在下一步中,选择[F11]以确认您的安装并启动安装过程。请耐心等待安装完成。您将会看到一个显示安装进度的百分比提示。


现在按[Enter]键来重启您新配置的 ESXi 主机!

重复这些步骤以安装剩余主机的 ESXi。一旦完成,请继续下一节。
DCUI 配置
接下来,我们将介绍通过 Direct Console User Interface(DCUI)进行的初始配置步骤。在这里,我们将输入 ESXi 的 IP 配置,然后通过 Web 客户端测试远程访问。完成后,我们将通过配置本地防火墙来锁定主机以防止外部访问。
重启后,您将看到 DCUI 界面。在这里,按 [F2] 键将进入登录凭据页面。输入用户名[root]和之前在安装过程中设定的密码。

登录后,导航到“Configure Management Network”(配置管理网络)并按[enter]键。在此页面上,选择[Network Adapters](网络适配器)。在这里,您将看到已积极连接到接口的网络接口卡(NICs)。第一个端口将是您的 WAN 接口,第二个将是您的 LAN 接口。在这里,请确保为第一个连接的接口切换[X]。进行此更改后,按[enter]键将返回到前一个屏幕。请注意,在某些情况下,这些接口可能会颠倒,这时您应该将活动接口更改为次要接口并再次尝试。

现在导航到“IPv4 Configuration”(IPv4配置)并按[enter]键。在这里,为主机分配分配给 PuVI 的 IP 地址。请记住,要查看网关、子网掩码和 IP 地址,您可以在 zenConsole 的“Networking”(网络)选项卡下,导航到标记为“Public Virtual Interface”(公共虚拟接口)的部分。分配后,按[enter]键保存您的配置。按[esc]键返回到前一页,然后按[Y]键应用设置并重启网络适配器。


打开浏览器,输入 https://<ESXi IP>/ui 以导航到Web客户端。操作完成后,您将看到下面显示的页面。使用之前在DCUI中配置的凭据登录。

现在,让我们通过限制外部访问来增强这个主机的安全性。登录后,在左侧面板中选择[Networking](网络),导航到网络设置。然后,在右侧面板中选择[Firewall rules](防火墙规则)。您将看到此ESXi的本地防火墙规则。滚动到已启用的服务部分,并根据需要应用您的白名单。在我们配置防火墙之前,我们将临时这样做。

在提示处选择[service],然后选择第二个单选按钮“仅允许来自以下网络的连接”。在这里,输入您的源IP和PuVI网络。点击[OK]关闭提示并返回到Web客户端上的防火墙页面。

请记住,为了最佳安全实践,ESX 主机和 vCenter 应该得到妥善保护,且不应通过公共互联网进行访问。在生产环境中,最好在前端部署防火墙。
重复这些步骤以配置集群中的其余主机。完成后,请进入下一节,我们将在那里配置在初始配置期间部署的容量数据存储。
数据存储配置
在 Web 客户端的主页上,导航到左侧面板并选择[Storage](存储)。在右侧,选择[New Datastore](新建数据存储)。做出选择后,将弹出一个新窗口。

在我们的示例中,我们将创建另一个VMFS数据存储来分隔主机文件和虚拟机文件。在新数据存储窗口中,选择[Create New VMFS Datastore](创建新的VMFS数据存储),然后点击[Next](下一步)。

在下一个提示中,您将被要求选择磁盘并为这个VMFS数据存储提供标签。在这里,我们将其标签设置为[Production_DS01],并选择之前在iDRAC中预配置的虚拟磁盘。按[Next]继续到下一步。

现在到了选择分区选项的时候了。对于这个示例,我们将使用整个磁盘容量并保持默认设置。按[Next]继续。在检查您的配置后,在下一个提示中选择[Finish](完成)以配置您的数据存储。

配置完成后,您将能够在存储面板中查看新创建的数据存储。

在完全配置好数据存储后,我们接下来在这个服务器上为本地 ISO 文件创建一个目录。这不是必需的,但会显著减少部署时间。
从存储视图中,选择 datastore1(默认数据存储)。之后,在数据存储页面上选择[Datastore Browser](数据存储浏览器)。

在您的数据存储浏览器中,选择[Create Directory](创建目录)。创建一个标签为 [ISOs] 的目录。接下来,我们要在这个数据存储上本地上传 ISO 文件。选择 [Upload](上传),并使用您的本地资源管理器将 ISO 文件传输到数据存储中。在我们的示例中,您可以看到我们标签为 [ISO] 的目录以及上传到这个目录中的 ISO 文件。

既然我们已经准备好了ISO文件,接下来我们将使用vSphere标准虚拟交换机配置私有网络。
网络配置
默认情况下,部署ESXi时会创建两个端口组,包括虚拟机网络和管理网络。管理网络将由主机用于管理主机网络,使用的是在 vSwitch0 上托管的默认 TCP/IP 堆栈。对管理网络进行更改时应谨慎,因为这可能会影响主机的连接性。如果配置不当,您可以通过 DCUI 恢复网络配置。虚拟机网络用于虚拟机联网。在这两种情况下,它们都通过 vSwitch0 连接到我们的 WAN 接口。我们将通过为单独的虚拟交换机分配专用上行链路来分隔私有网络和生产网络。
现在,我们导航到左侧面板,选择[Networking](网络)。在右侧,选择[Virtual Switches](虚拟交换机),然后选择[Add Standard Virtual Switch](添加标准虚拟交换机)以打开 vSwitch 配置窗口。

在 vSwitch 配置窗口中,为这个 vSwitch 输入一个名称,在我们的示例中,我们将其命名为 vSwitch1。接下来,使用[Uplink1]的下拉菜单并选择您未使用的在线物理接口。在本课程中,这是我们在此步骤中要做的唯一更改。请继续关注未来的讨论,我们将讨论如何优化 vSwitches 以支持不同的工作负载。在最终确定更改后,点击[ADD](添加)以完成此部分。

现在,我们来配置端口组。在相同的左侧面板“Networking”(网络)选项卡下,选择[Port Groups](端口组),然后选择[Add Port Group](添加端口组)。

在选择[Add Port Group](添加端口组)后,将弹出一个端口组配置窗口。在这里,为您的端口组指定一个名称,我们在本例中将其称为LAN。选择0表示不分配VLAN——这是由于我们在后端进行的网络分配,对于BMC来说是必需的。对于MHS,您可以进一步指定VLAN标签。接下来,选择在前一节中创建的[vSwitch1]。完成这些步骤后,点击[ADD](添加)以应用您的配置。

在我们继续之前,我们要将VM Network重命名为WAN。这是分配给vSwitch0的端口组。此外,我们还将创建分配给vSwitch0的[LAN2]和分配给vSwitch1的[WAN2]。请参见下面的快速示例。我们将在接下来的步骤中解释我们这么做的原因。

接下来,我们来看看防火墙。防火墙在供应商之间通常具有独特的配置,但基本上具有相同的核心要求。在大多数情况下,您有一个用于WAN的接口和一个用于LAN的接口。根据策略和规则,您可以为VPN用户桥接这些网络的访问权限,甚至设置NAT策略来将您的私有网络转换为公共网络。下面,我分享了一张我的设置图。请注意,端口组分配是基于上面的图像的。

下面,我附上了一张ESXi主机VM配置中此设置的图片。如您所见,每个网络适配器都有其专用的端口组。

验证连接性(通过VPN进行外部验证)后,我们将把主机从WAN迁移到LAN网络。这可能会有些棘手,因此我们需要确保按照定义的顺序进行操作。
首先,迁移未托管防火墙的ESXi服务器。通过zenConsole使用IPMI导航到DCUI(直接控制台用户界面),更改管理网络使用的vmnic。在我们的案例中,这是[vmnic4]。

保持VLAN配置不变,选择[未设置]。
将IPv4配置更改为在PrVI配置期间之前分配的LAN IP地址,在我们的案例中这是[10.0.0.4/24]。我们已将LAN网关[10.0.0.10]分配给我们的主机。选择[Enter]以确认更改。

选择[ESC]退出网络配置。请确保选择[Y]以应用您的配置并重启管理网络。
现在,我们来通过选择[Test Management Network](测试管理网络)来测试连接性。从我们的测试结果中,您可以看到我们的主机能够访问网关。

在连接到VPN的同时,导航到主机的Web控制台。选择[Networking](网络),然后返回[Virtual Switches](虚拟交换机)。通过高亮显示并选择[Edit Settings](编辑设置)来查看vSwitch0的已分配上行链路。您可以看到,vSwitch0已将vmnic4指定为专用的物理NIC。

让我们导航到vSwitch1并选择[Edit Settings](编辑设置)。您会看到,因为我们已经将vSwitch0迁移到vmnic4,所以现在vSwitch1没有选择上行链路。使用[Uplink1]下拉菜单并选择[vmnic5]作为您的WAN接口。

对未托管防火墙的其余服务器重复这些步骤。完成后,请进行下一步。
现在,让我们迁移托管防火墙的服务器。请返回物理接口并记下您的WAN接口的vmnic[#]。在我们的案例中,这是[vmnic5]。
在对主机进行任何更改之前,请将防火墙端口组从WAN迁移到WAN2,从LAN迁移到LAN2。请参见下面的示例。请注意,应用此更改后,您会暂时失去对VPN的连接。

现在,像之前那样导航到DCUI(直接控制台用户界面)。按照之前其他主机的步骤[1-4]进行操作。
完成后,在DCUI中导航并选择[Troubleshooting Options](故障排除选项)。

接下来,选择[Enable ESXi Shell](启用ESXi Shell)。要从DCUI访问shell,请输入[ALT+F1]。

在shell中,输入以下命令(不包括括号)。
- [esxcli network vswitch standard list]
- 这将显示此ESXi服务器上的vSwitches。
- [esxcli network vswitch standard uplink add –uplink-name=<输入vmnic#> –vswitch-name=vSwitch1]
- <输入vmnic#> = 这将是之前标识的WAN vmnic。
- <vSwitch#> = 这将是与我们的WAN接口关联的vSwitch。

通过输入[ALT+F1]退出,并确保重复上面的步骤[12-13]。这次,禁用ESXi Shell。
通过登录到VPN并访问现在托管在私有虚拟接口(PrVI)上的ESXi服务器来验证连接性。
应用此更改后,我们的ESXi网络配置将完成。我已创建了一个示例图像,展示了我们所做的更改。之后,可以删除列在[红色]中的端口组。

既然我们已经将ESXi主机放在防火墙后面并脱离公共网络,请继续到最后一节,我们将介绍如何部署vCenter Server Appliance(vCSA)。
vCSA(vCenter)部署
在本节中,我们将介绍如何部署vCSA。我们将按照安装步骤进行操作,并将主机连接到vCSA。vCenter是vSphere软件包中包含的一个强大工具,允许您集中管理vSphere集群。要体验完整的vSphere功能集,您的集群中需要vCenter来提供如DRS、HA、vMotion、vSAN等服务。此外,它还可以通过提供编排甚至生命周期管理来提供一个全面的基础设施管理解决方案。现在,让我们开始这个安装过程。
vCenter的要求
在部署vCenter之前,需要满足一些要求。下面,我分享了VMware的出版物,其中强调了部署vCenter之前的所有要求。完成这些要求后,请继续下一步以开始您的vCenter部署。
链接:Deploying the vCenter Server Appliance (vmware.com)
导航到vCenter ISO并选择[vcsa-ui-installer]。接下来,选择您从此ISO部署的父发行版。在我们的例子中,这是Windows,所以我们将选择[win32]。接下来,选择[installer]以启动vCSA安装向导。

在向导的第一个提示处,选择[Install]。
阅读介绍中的提示,然后点击[Next]。
阅读最终用户许可协议(EULA),然后通过选择“我接受许可协议条款”旁边的单选按钮进行下一步。
在下一个提示处,指定托管vCenter的ESXi的[IP]。如果HTTPs端口号与默认值不同,请输入它。最后,输入您的ESXi主机的凭据。请确保您的主机可以从您部署vCenter的设备上访问网络。点击[NEXT]。

连接到ESXi主机时,将收到证书警告。在验证ESXi主机的SHA1指纹后,选择[YES]以继续下一步。
在下一个提示处,在[VM Name]下输入vCSA VM的名称。接下来,提供一个root密码并在下方确认密码。

现在,使用下拉列表选择正确的部署大小,以下面的便捷大小图表为参考。在我们的例子中,我们选择了[Small]。根据您的基础设施大小和托管统计信息、警报、事件等的要求,选择[Storage Size]。完成此操作后,我们选择了[Default]。点击[NEXT]以继续下一步。

在选择存储vCSA文件的数据存储时,请确保您选择了一个有足够容量的数据存储。在我们的例子中,我们选择了[Production_DS01]。由于可用容量充足,我们将启用精简磁盘模式。如果您正在部署vSAN集群,建议选择[install on a new vSAN cluster containing the target host],因为这将进一步简化后续所需的vSAN部署步骤。请注意,在我们的演示中,我们将不配置vSAN,因此我们将保持此选项未选中。

输入vCenter网络设置所需的字段,然后点击[Next]。
网络[分配给VM的端口组]
IP版本[IPv4或IPv6]
IP分配[静态或DHCP]
FQDN(完全限定域名)[vCenter的FQDN或IP地址]
IP地址[vCenter的IP地址]
子网掩码或前缀长度[SNM(255.255.255.x)或前缀(/24,/25等)]
默认网关[网关IP地址]
DNS服务器[托管A记录的域名服务器IP,多个用逗号分隔]
常用端口[端口80(HTTP)/端口443(HTTPs)或自定义]
检查您的配置后,点击下一个提示中的[Finish]以启动安装。
将出现一个滑动条,显示vCenter部署进度。您也可以在ESXi主机的[Recent Tasks]下找到此进度。


安装完成后,您将被提示通过点击[Continue]继续下一步。或者,您可以通过访问带有端口5480的vCSA地址(例如:https://10.0.0.15:5480)返回到此步骤。

介绍:
在下一个提示中,选择[Next]以启动第二阶段安装。
vCenter Server 配置:
在下一个提示中,选择[Time Synchronization]并输入您的NTP地址,或者与您的ESXi主机同步时间。如果要配置vCenter Server高可用性,请选择[SSH Access]以启用SSH。在我们的示例中,我们将保持此功能未激活,因为我们的ESXi没有连接到共享存储。

SSO 配置:
如果创建新的SSO域(网络上的第一个vCenter),请选择[Create a new SSO domain]。
输入您的网络SSO域名,例如[zenlayer.lab]。
Single Sign-On用户名 – 这将是静态的,并且默认分配给[administrator]。
输入并确认[administrator]的密码。
如果加入现有的SSO域,请选择[Join an existing SSO domain]。
vCenter Server – 输入您SSO域中的[vCenter Server IP或FQDN]。
HTTPs Port – 输入访问vCenter的[端口号]。
Single Sign-On用户名 – 这将是静态的,并且默认分配给[administrator]。
Single Sign-On密码 – 输入您SSO域中[administrator]的密码。
完成后,点击[NEXT]以进入下一部分。
阅读CEIP说明。加入后,您将允许VMware从您的vCenter收集数据。这是非常重要的,因为它允许VMware使用收集到的数据来进一步改进其产品。在选择[Join the VMware’s Customer Experience Improvement Program (CEIP)]后,选择[Next]以查看最后一部分。
准备完成:
检查配置并选择[Finish]以完成您的vCenter部署。
vCSA安装程序现在将进行第二阶段的最后步骤。
在点击[Finish]并完成安装后,您的vCenter Server将处于活动状态,并准备好进行管理和配置。确保您已妥善保存所有相关的配置信息,以备将来参考。此外,建议定期检查vCenter Server的状态和性能,以确保其正常运行并满足您的业务需求。如果您遇到任何问题或需要进一步的支持,请查阅VMware的官方文档或联系技术支持。

安装成功后,您将收到vCSA的凭据提示。在验证信息后,选择[CLOSE]以完成安装。之后,您可以通过网页浏览器访问您的vCenter以进行验证。

让我们打开浏览器并导航到我们的vCenter。
以下是一些提示:
如果您使用的是内部DNS并通过VPN进行访问,请确保修改策略以将内部DNS分配给您的客户端。这允许您的客户端使用托管A记录的DNS导航到vCenter。vCenter默认情况下会安装一个自签名证书,这可能会提示您的浏览器显示“不受信任的站点”页面。在这种情况下,请为您的vCenter分配一个组织证书,或者信任自签名证书。下面,我分享了一篇VMware的发布文章,其中详细解释了这一点。
使用在vCSA部署期间配置的凭据登录。默认用户账户将是[administrator@domain.com]。

登录后,您将看到vCenter的主机和集群页面。在左侧的面板中展开您的vCenter,然后选择[New Datacenter]。

在提示时,输入您想要分配的数据中心名称。我们将为我们的命名为[ZL-BMC-NA],代表Zenlayer——BMC——北美。

接下来,右键单击我们的数据中心,并选择[新建集群]。

像之前一样,在提示时为您的集群输入一个名称。在我们的例子中,我们将其命名为[ZL-BMC-LAX],代表Zenlayer BMC 洛杉矶。由于我们在此演示中配置的是独立主机,且尚未配置存储,我们将保留默认值并点击[下一步]继续。

由于我们使用vSphere 8来构建新的集群映像,我们将检查下一页并点击[下一步]以进入最后一页。

在检查集群配置后,点击[完成]以最终确定您的集群设置。

现在我们已经配置了集群,接下来将主机添加到这个vCenter中。导航到您的集群,右键单击并选择[添加主机]。

在[新建主机]标签页的提示下,将您想要添加到这个vCenter的每个主机添加进来。您还可以点击[对所有主机使用相同的凭据]旁边的单选按钮以进一步简化流程,然后点击[下一步]继续。现在,您可能会被提示验证并接受您的ESXi主机的证书。选中每个主机旁边的单选按钮,并点击[确定]继续。

接下来,您将看到一个主机摘要。这是非常重要的,尤其是如果您正在配置HA(高可用性)和DRS(分布式资源调度程序)的话。由于我们配置的是独立主机,因此我们可以继续下一步并忽略关于已开启虚拟机的警告。点击[下一步]以继续。

接下来,您将被提示选择一个主机以从中复制集群映像,或者完全不进行选择。在这里,如果您还没有一个集群映像,并且您的ESXi映像配置符合您组织的要求,您可以选择复制此主机的映像并保留在集群中。
这样做可以让vSphere Lifecycle Manager(vLCM)更新和升级您主机上的软件和固件,并帮助您保持集群节点的统一性。完成此步骤后,点击[下一步]以进入审查部分。

检查您的集群配置。如果一切正常,点击[完成]以创建集群并添加主机。

恭喜您,现在您已经部署了vCenter来监控您的ESXi主机了!
请保持关注,我们将为您提供VMware和Zenlayer之间的进一步集成。我们将通过集成存储节点来启用VMware vSphere的完整套件,展示一些围绕VMware数据中心虚拟化产品的额外用例。此外,我们还将演示HA(高可用性)、DRS(分布式资源调度程序)、vMotion等服务,以及vSAN、vRealize Orchestration、NSX等产品,以及其他更多内容!

结语
感谢您阅读此指南。我希望您阅读此文的乐趣能与我编写时的乐趣相当。
一如既往地,如果您有任何问题,请随时联系 Zenlayer 全球解决方案工程团队,邮箱地址是GSE@Zenlayer.com。我们致力于协助您实现任何解决方案,无论其复杂程度如何,这也是我们作为推动世界更好互联的使命的一部分。






























